Process Beats Perfection: Observability Best Practices

Cover image

Process Beats Perfection: Why Observability Enables Building Resilient & Scalable Systems

If you've ever been in a system design whiteboarding interview where you're asked to design a scalable and highly available web service, you'll know the rabbit hole it can become. You draw a box, label it "web server," and suddenly you're cascading into a never-ending list of concerns—load balancing, database replication, regional failovers, backpressure mechanisms, retries, caching, circuit breakers. As a fresh grad, I remember thinking, is this just an infinite loop of optimization? When do I know I've done enough?

The Power of Process Over Perfection

But of course, life is simpler than that. We don't have to build perfect systems upfront. In fact, trying to do so usually leads to unnecessary complexity and wasted effort.

The secret to building highly available, scalable systems isn't prescience—it's process. The most resilient systems out there didn't start perfect; they became robust through consistent iteration, guided by excellent observability and a disciplined feedback loop.

That's where good service observability comes in. It's the foundation that lets us see where things are cracking before they shatter. With tools like dashboards, traces, metrics, and logs, we can identify real-world issues as they emerge in production, prioritize based on impact, and fix them incrementally. Add a strong operational cadence—like a weekly review of key dashboards—and suddenly you're not chasing stability reactively, you're engineering it proactively.

Shuttle's new Monitoring & Observability integration with BetterStack solves the long-standing pain of setting up observability. With just a few clicks, it's built into your deploys from the start. BetterStack was chosen as one of our first integrations for its simplicity and generous free tier. Want resource usage metrics? Just create a BetterStack source, update the config in the Shuttle console, redeploy your project and you should be able to graph CPU, Memory and Network metrics on a dashboard quickly.

Observability Foundations: The Three Pillars of Metrics

We build robust systems not by guessing where the next problem will strike, but by instrumenting our systems well and following signals. The AWS Builder's Library offers a compelling model for observability by categorizing metrics into three main types:

  1. Customer or client metrics
  2. Resource metrics
  3. Diagnostic metrics

Each of these plays a unique role in guiding operational excellence and scaling systems over time.

Customer Metrics - Alert from the Spout

Customer metrics are the heartbeat of any service. They tell you how real users are experiencing the system. Hyperscalers and market-leading cloud platforms practice what Rob Ewaschuk at Google called "alerting from the spout"—that is, monitoring what the client sees, not just what the server thinks it's doing.

Why? Because symptoms surface where the user sits. Alerting from the outside in—using external uptime monitoring with a probe, like the uptime feature BetterStack offers—means you catch broad classes of issues early, from timeouts to bad dependencies. Guessing root causes from low-level server metrics is like diagnosing illness by checking your pulse—you might catch something, but you're probably missing the bigger picture.

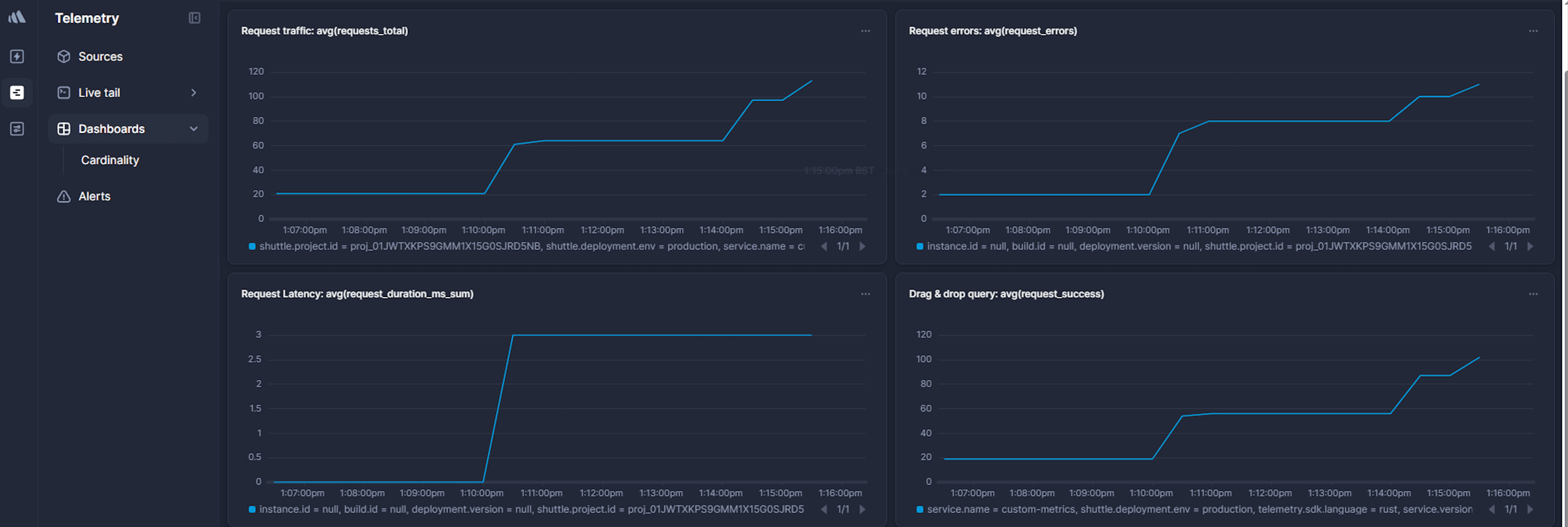
To stay focused on what matters, Google's Site Reliability Engineering (SRE) book recommends measuring the Four Golden Signals:

  • Latency: How long does it take to process a request?
  • Traffic: How much demand is hitting your service?
  • Errors: What fraction of requests are failing?
  • Saturation: How "full" is your system—are you nearing limits?
Dashboard showing the golden signals—traffic, error rate, and latency—for an Axum API endpoint, used in observability best practices.Golden signals for an Axum API endpoint: traffic, error rate, and latency visualized in a real observability dashboard.

So build dashboards that clearly display latencies, error rates, and success ratios measured at the edge of your system closest to your clients, and review them weekly. That review loop gives you structured opportunities to detect regressions, catch drift, and hold yourself accountable to real user experience.

The good news? Tracking these signals in a Shuttle service is straightforward—you can use the Rust tracing framework to emit metrics directly from your API handlers. With macros like #[instrument] and libraries such as axum-tracing-opentelemetry, which integrate OpenTelemetry with the Axum web framework, you can automatically capture spans and metrics tied closely to your code. And soon, Shuttle will offer built-in abstractions to expose an opinionated set of standard metrics out of the box, with no manual instrumentation needed.

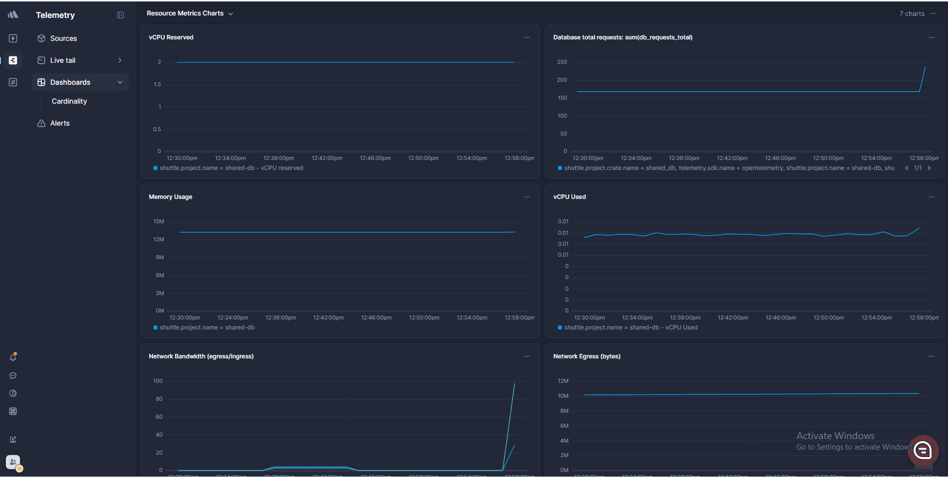
Resource Metrics - Know What You're Burning

Resource metrics give us a peek under the hood. In classic systems terms, computers are fundamentally about compute, memory, and I/O. Your service is no different. CPU starvation, memory pressure, network congestion, or slow disks—all of these are common culprits behind degraded performance.

You don't need to over-optimize upfront. But if your system is slow and client metrics say "something's wrong," resource metrics can often tell you what. When troubleshooting, check these next: is the CPU utilization excessively high? Is network bandwidth being throttled? Are out of memory errors causing your project to restart?

BetterStack dashboards via Shuttle's integration surface these metrics at the instance or container level with a few clicks and a redeployment—because you can't scale if you don't know what you're exhausting.

Dashboard showing CPU, memory, and network usage metrics collected from a Shuttle-deployed service using BetterStack integration.Monitor CPU, memory, and network usage metrics with no code changes—just redeploy your Shuttle project to activate BetterStack observability.

Diagnostic Metrics - Follow the Dependencies

Diagnostic metrics complete the picture by connecting symptoms to potential causes. These often live in the messy web of service-to-service dependencies: databases, caches, auth services, third-party APIs. Anything your project talks to over a network can—and eventually will—fail.

Dashboard tracking latency, request volume, and error rates for Shuttle's shared PostgreSQL database, as seen from the application's perspective.Monitor Shuttle's shared PostgreSQL database: track latency, request volume, and error rates directly from your app's perspective using BetterStack.

So, track these dependencies explicitly. AWS emphasizes building dependency dashboards that show how your downstream services are behaving from your service's perspective. If your success rates are dropping, and client metrics look red, check these dashboards: did your database start timing out? Is a rate limit being hit upstream? The more clearly you track these relationships, the faster you can isolate and fix failures.

A Real-World Debugging Walkthrough

Step 1 - Start with the Client Metrics

Let's bring this to life with a classic troubleshooting exercise. Imagine you've committed to being oncall for a friend's side project, and your friend texts you from vacation: "Hey, my little home project is down, can you check on it?" It's a simple cloud infrastructure setup—a public user-facing API service talking to another backend service, which connects to a database.

You start where you always should: the client metrics dashboard. This is your spout. You want to know what users are seeing. The graph tells you: there's a sudden spike in HTTP 500 responses. Latency is up, and request success rates have dipped sharply. OK—there's definitely a real problem.

Now you start tracing the path of a request through the system, one hop at a time.

Step 2 - Trace Through Services

First, you move to the user-facing API service metrics. Are these 500s being generated by the public API endpoints of your service itself, or is it just passing along errors from a downstream service? You look at the status code breakdown from the frontend logs. Yup—these 500s are coming from upstream. Your user-facing API is mostly healthy; it's a dependency that's the issue. That rules out the public API logic or static asset serving as the issue.

Next stop: the backend service's API metrics. You check its logs and diagnostic dashboards. It's returning 500s internally, and now you dig deeper—what's triggering those errors? You see timeout exceptions when the backend tries to query the database. That's your first clue pointing to a failing dependency.

Step 3 - Isolate the Root Cause

Now you move to diagnostic and resource metrics for the database. This is where good dependency dashboarding pays off. The database connection errors started right when the client errors did. You check the metrics for the RDS instance: CPU and memory look fine, but the DB is reporting elevated I/O wait times. Maybe it hit some capacity threshold.

Step 4 - Deploy, Rollback, Verify

At this point, you've traced the issue from symptom to source:

  1. Clients are seeing 500s
  2. Public API service is relaying 500s from backend
  3. Backend service is failing on DB timeouts
  4. Database is overloaded

You notice the timestamp at which the DB load started spiking, and try to correlate it to a previous deployment. Sure, you could try to root cause the real issue, but now that you've triaged the issue, you want to attempt a quick mitigation before a true root cause.

So, you check if subsequent changes after the problematic deployment are safe to rollback, and redeploy your project to last known good commit via the Shuttle Console. Then, you watch the dashboards. Backend errors stop. Public API metrics normalize. Client success rate recovers on your uptime probe.

This is observability at work—a structured, top-down root cause workflow. You didn't guess. You followed the request. And you ruled out each dependency one at a time, which is exactly what great operational visibility enables.

Make It a Habit, Not a Hero Move

This isn't magic. It's a process. And the best teams make it a habit: review dashboards weekly, tune alerts thoughtfully, and build visibility from the top down.

There's another core process that's critical for iterative scaling and reliability: learning from incidents using postmortems that are made rigorous and scientific by enhanced observability. We'll discuss that in a later article.

With Shuttle, you get the ability to deploy fast and observe well, which means you can keep building, scaling, and debugging incrementally—without needing a crystal ball to foresee every failure. That's how high availability becomes a living system, not a paper exercise.

So... Now What?

Sure, you could keep hand-rolling dashboards in your staging-only observability graveyard—or you could try something less painful.

With Shuttle's BetterStack + OpenTelemetry integration, your service ships with real metrics out of the box—no bash scripts, no dashboards lost in tabs, no "I'll do it later" promises to your future self.

Just:

📈 Observability: now as easy as shipping code.
🎯 Get started with real metrics →


Share article

Get Shuttle blog posts in your inbox

We'll send you complete blog posts via email - tutorials, guides, collaborations, and product updates delivered straight to your inbox.
rocket

Build the Future of Backend Development with us

Join the movement and help revolutionize the world of backend development. Together, we can create the future!